Hi, I'm Andrew Fagan

A sophomore Computer Science student with a passion for real-time graphics, systems programming, and performance analysis.

About Me

I am interested in the intersections of real-time 3D graphics, systems programming, and performance analysis. My journey started with a curiosity to understand the architecture of game engines and how complex visuals are made from the fundamental building blocks of programming.

This curiosity led me to deep diving into C++, rendering techniques, systems programming, and computer architecture. I love the challenge and puzzle-solving aspects of designing, building, and optimizing systems that work together to deliver consistent high performance.

Featured Project

Astral Engine, Lumberyard Bistro Sample Screenshot

Astral Engine

A work-in-progress 3D engine built from scratch using C++20 and Vulkan, designed with a focus on modern rendering architecture.

  • Physically-Based Vulkan Renderer: Features a Cook-Torrance BRDF, Image-Based Lighting, and HDR pipeline with both forward and deferred paths.
  • Frame Graph: Manages render pass resources, dependencies, and synchronization with automated barrier placement and pass culling.
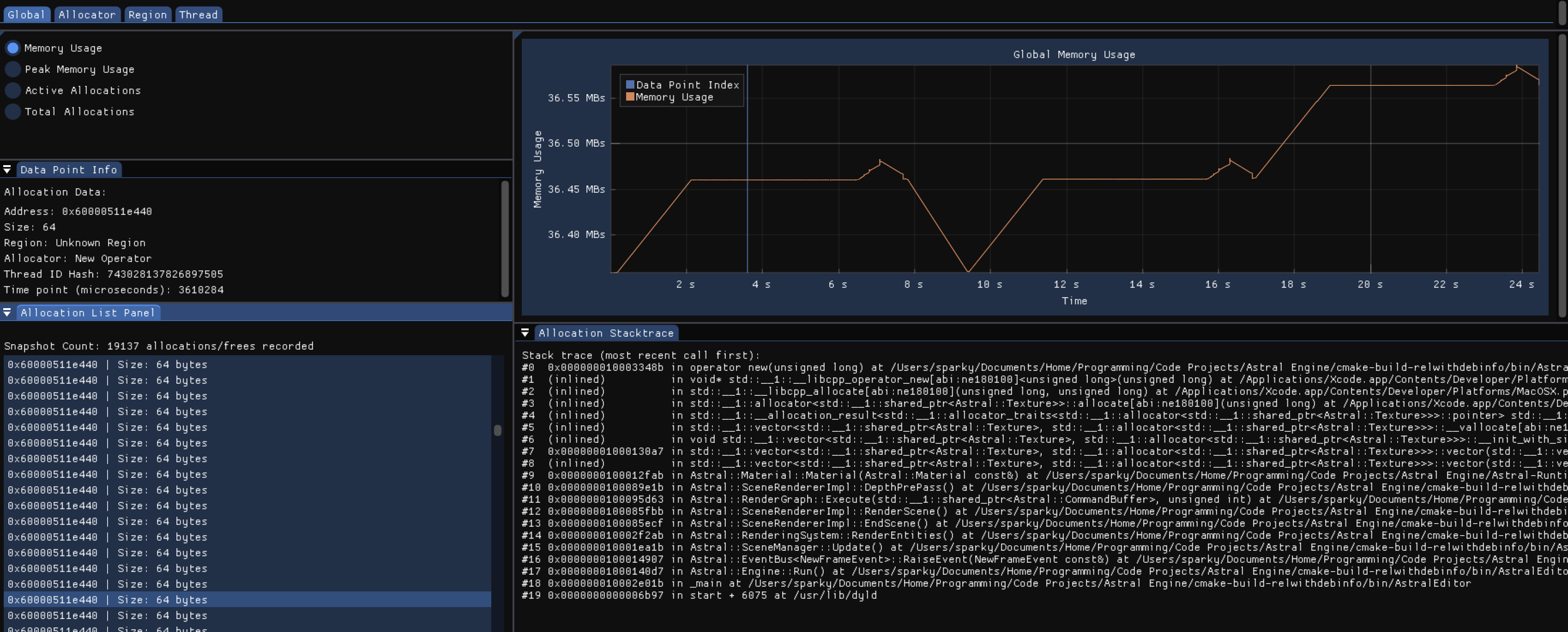
  • Performance-Focused: Includes a proof-of-concept suite of custom memory allocators and a memory profiler to research performance optimization.

Project Showcase

Take a look at what Astral Engine can do with this collection of rendered pictures and GIFs.

Showcase example screenshot

Design & Analysis

I have compiled documentation that goes through my thought process, problem-solving, and analysis for features in Astral Engine.

Documentation example screenshot

Technical Skills

Languages

C++ C Python GLSL HLSL

Skills & Technologies

Vulkan OpenGL Memory Management Profiling Multithreading Concurrency GPU Programming Compute Shaders Physically-Based Rendering Debugging CMake Git GitHub Actions CI/CD

Tools & Software

NVIDIA Nsight RenderDoc Xcode Metal Debugger Intel VTune AMD uProf Blender Substance Painter Unreal Unity CLion Visual Studio Xcode

Get In Touch

I'm actively seeking internship opportunities for Summer 2026 in graphics or systems software engineering. I'm always excited to connect with new people, so please feel free to reach out!